Finding the Needle in the Haystack

How we implemented Tempo to improve Bynder's system observability

Use the keyboard spacebar to move between slides.
Press '?' for all keyboard hotkeys.

Miguel Alexandre

Staff DevOps Engineer

Developer Experience @ Bynder

Symbianx

Before we get into the cool stuff

Let's quickly talk about

Bynder

Bynder

Bynder

Bynder

Bynder

Easy, right?

Not quite.

Behind the beautiful UI

Behind the beautiful UI

When you upload a digital asset:

  • Most of the critical path is asynchronous
  • Lots of background processes get started
  • A 200 OK is not always a show of success

So, how do we find the needle in the haystack?

We can use a metal detector

Luckily, we had one

Luckily, we had one

  • Super High Tech Relic
  • Full of features

Luckily, we had one

  • Super High Tech Relic
  • Full of features
  • Engineers were not using it

Our very expensive APM solution was not being used

we were not very happy with that

So we set out to change it

We asked ourselves a few questions...

#1 What do Engineers think about the APM tool?

#1 What do Engineers think about the APM tool?

  • Easy to set-up, install the lib and it's good to go
  • Metrics and logging data is not there
  • The library was not installed in all services
  • It's not user-friendly (too cluttered)
  • Too expensive

#2 Can we write an APM tool in-house?

Maybe.

But should we?

No.

#3 Ok, so what can we do?

  • Metrics and Dashboards
  • Centralized Logging
  • Error Tracking
  • Distributed Tracing


#4 Can we deploy a Distributed Tracing platform?

Yes!

Our Distributed Tracing Goals


Provide a step by step overview of a request as it flows through our systems

Provide a step by step overview of a request as it flows through our systems

Provide a step by step overview of a request as it flows through our systems

Ok, we know what we want. How do we do it?

Ok, we know what we want. How do we do it?

Ok, we know what we want. How do we do it?

Ok, we know what we want. How do we do it?

  • Very easy to maintain
  • Open Source
  • Very expensive
  • At some point it would require sampling

Tempo is a distributed tracing backend:

  • Open Source
  • Object storage based
  • Built to sample 100% of requests
$ helm install tempo

Project Complete.

Just Kidding

Our Tempo approach?

  • Sample 100% of requests
  • Single tenant configuration
  • Deployed in Microservices Mode
  • Using AWS Lambda for searching
  • Managed with Terraform

How do we use Tempo?

  1. Ingesting the data
  2. Generating useful metrics
  3. Reading the data

Ingesting the data

Ingesting the data

  • Tempo distributor picks up trace data from kafka
  • The distributor spreads the data between the ingesters
  • Ingesters keep hot data in disk and write cold data to the bucket

Generating useful metrics

Generating useful metrics

  • Tempo distributor picks up trace data from kafka

  • Metrics Generator computes metrics from the traces
    • Span Metrics (RED Metrics)
    • Service Graph (Service Relationship metrics)

  • Ships metrics to our Thanos metrics system

Accessing the data

Accessing the data

  • Grafana Queries the Tempo Query Frontend for a trace
  • Query Frontend shards the queries between the Queriers
  • Querier performs one of:
    • Lookup trace by ID in the bucket
    • Delegate search to Lambda

Ok, we have the platform, what's the magic sauce for data?

Open-Source framework for collecting telemetry data:

  • Vendor agnostic
  • Fully open source.
  • Exports logging, tracing and metrics signals.
  • Supports most backends, like prometheus and tempo.
  • Automatic instrumentation for most popular frameworks

Automatic Instrumentation?

The process of automatically injecting code to the application to track what calls are being made.

Really cool but we still need to install the SDK in 200+ services

How we simplified the adoption of OpenTelemetry

Focus on reducing development time spent on this

How we simplified the adoption of OpenTelemetry

Focus on reducing development time spent on this

						
							apiVersion: v1
							kind: Pod
							metadata:
								name: amazing-svc-7ccdd867db-cwsxt
								namespace: amazing
							spec:
							containers:
								- env:
									- name: OTEL_TRACES_EXPORTER
										value: otlp
									- name: OTEL_SERVICE_NAME
										value: amazing-svc
									- name: OTEL_EXPORTER_OTLP_TRACES_ENDPOINT
										value: http://otel-collector.distributed-tracing-shipping:4317
						
						
  • We inject env variables to configure OpenTelemetry
  • Wrote "2 step documentation" for all languages
  • Setup Backstage to track adoption of the SDK

In the end, all a developer has to do is...


						# Install dependencies
						pipenv install "opentelemetry-distro[otlp]"
						# Auto detect and install instrumentation
						pipenv run opentelemetry-bootstrap | xargs pipenv install

						# Run application
						opentelemetry-instrument pipenv run python app.py
					

... and magically spans will be pushed to the Opentelemetry collector

Opentelemetry Collector?

A highly extensible vendor agnostic gateway between your applications and observability backends.

Opentelemetry Collector?

A highly extensible vendor agnostic gateway between your applications and observability backends.

  • Receives all observability signals
  • Processes the signals in a unified manner. e.g.:
    • Adding attributes
    • Redacting attributes
  • Exports the signals to the backends

Now that we have the data, how do we use it?

#1 Debugging requests with Correlation IDs

  • Every request is assigned a unique correlation id
  • Traces/Logs/Errors contain the correlation id
  • We have "Logs Finder" that finds the IDs in Tempo

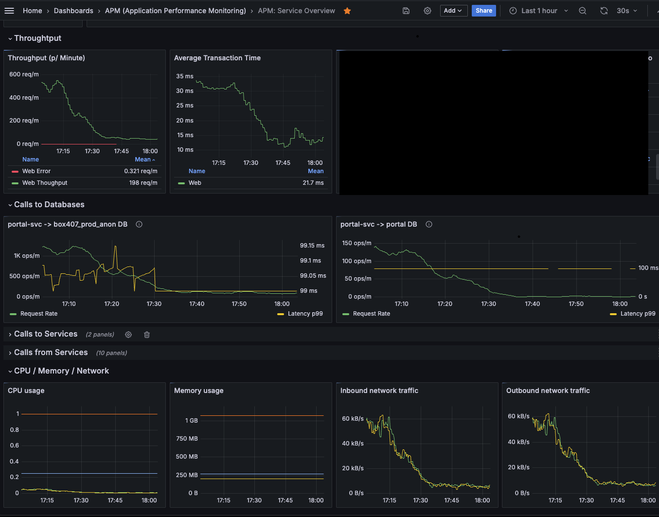
#2 Standard APM Dashboards

  • Combining trace metrics + infra metrics
  • Language agnostic
  • Including Service to service/database metrics
  • Exemplars allow us to jump from dashboards to traces

Ok, I've been talking for too long

Let's see how it all ties in together

Let's see how it all ties in together

Let's see how it all ties in together

  • Ingesting 6TB of raw data per day:
    • 7.000+ traces p/ second
    • 50.000+ spans p/ second

  • Coming from:
    • 14 clusters
    • 400+ nodes

  • At 1/5 of the cost of our previous provider

What did we learn from this?

What did we learn from this?

  • Sometimes all you need is a simple metal detector

  • Start small, work your way up

  • Tempo scales really well, but:
    • It does add some operational burden
    • Takes a bit to learn all the little settings

Thank you!

Questions?